Waves公链的生态在一定程度上借鉴了Terra,面临问题较大,支持比率较低。
UST暴雷之后,去中心化稳定币受到全面重创,截至5月18日,DAI和FRAX的流通量在本月分别下降26.6%%和44.8%。UST曾是最成功的去中心化稳定币,某些去中心化稳定币在机制上也部分参考了UST,下面将对常用的去中心化稳定币进行介绍,并分析其风险。
TL;DR
目前常用的去中心化稳定币都有对应的抵押资产或储备金,大多数是ETH或稳定币这类常用资产,少部分包含FXS、WAVES这些波动较大的资产。
USDN已经出现抵押不足的情况,且大部分USDN都闲置在Vires中,和Terra的情况类似,风险较大。
DAI已经经过市场的充分检验,也有明确的清算机制。即使在两年前3.12暴跌导致出现坏账的情况下,DAI的价格依然高于1美元,风险最低。
FeiProtocol的PCV虽然绝大多数都是ETH,但需要ETH跌至900美元以下才会出现资不抵债的情况。
FRAX各项数据健康,流动性充足,出现死亡螺旋导致项目失败的可能性也比较低。
去中心化交易协议 Astroport 现已上线 Terra 2.0:金色财经消息,Terra 生态去中心化交易协议 Astroport 现已上线 Terra 2.0。此前,Astroport 表示,Terra 2.0 上的新 ASTRO 代币将基于 Terra Classic 上 ASTRO 和 xASTRO 余额的快照进行分配,快照日期将与在“Terra 生态系统复兴计划 2”中用于计算 LUNA 和 UST 余额的快照日期相同,其他细节(包括代币分配百分比、释放、治理等)将尽快公布。[2022/6/5 4:03:02]

DAI/MIM
MakerDAO是最早期的DeFi项目之一。用户可以将资产存入MakerVaults,以超额抵押的方式铸造稳定币DAI。DaiStats数据显示,DAI的发行量从5月1日的88.1亿美元下降至现在的64.7亿美元。

万维网发明者:正开发去中心化数据存储系统 Solid,希望未来与元宇宙技术互动:5月12日消息,万维网发明者 Berners-Lee 在接受采访时表示,相信元宇宙会成为未来的一部分,Web3和NFT等流行语对于重组互联网最重要的功能民主的未来至关重要。
去年,Berners-Lee 的网络原始源代码以540万美元的价格在苏富比以 NFT 的形式售出。此外,他还是Inrupt的联合创始人兼首席技术官,该公司开发了一个名为 Solid 的去中心化数据存储系统。Berners-Lee称该产品为“Web 2.0 的继任者”,并希望将来与VR、元宇宙技术互动。据介绍,Solid 就像“ 云上USB 驱动器”,但与云计算平台的区别在于,它提供了一个个人拥有的数据存储“舱”,并可以选择授予任意用户访问权限。 (彭博社)[2022/5/12 3:10:10]
随着协议的扩张,现在MakerDAO支持以多种方式铸造DAI。
1、超额抵押。以加密资产超额抵押的方式铸造DAI,抵押品可以是ETH、WBTC等常用的加密货币,也可以是UniswapUSDC-ETH等LP代币,这是DAI的主要铸造方式之一。
2、锚定稳定模块。锚定稳定模块允许用户以USDC、USDP、GUSD这三种中心化稳定币直接兑换DAI,且通过这种方式发行的DAI超过DAI总量的46%,DAI和中心化稳定币也越来越接近。稳定锚定模块的推出为DAI的铸造和退出提供了额外的途径,以现在的数据计算,等于为DAI提供了约30亿美元无滑点兑换的流动性。
COTI针对DeFi市场推出去中心化的“恐慌指数”:基于企业的金融科技平台COTI已推出分散式加密市场波动率指数(cVIX),以帮助投资者评估和量化风险。该指数是通过根据加密货币期权价格计算去中心化的波动率指数而创建的,并利用基于以太坊的甲骨文网络Chainlink作为所需财务数据的来源。cVIX类似于股票市场的VIX指数,该指数表示隐含波动的水平或投资者对股票在特定时期内波动程度的期望。该指数最初将支持以太币(ETH)和稳定币(USDT)的交易和存款,并不久将添加更多其他代币,交易者可以通过在cVIX上买入多头头寸来对冲市场波动的潜在风险。(Coindesk)[2020/10/13]
3、现实资产。超额抵押现实资产铸造DAI,目前以这种方式发行的DAI只有3000多万。
4、直接存款模块。允许协议即时生成DAI,存入支持的第三方借贷池,而无需传统抵押品,目的是为了确保借贷协议中的浮动利率低于Maker治理决定的目标利率。以这种方式铸造的DAI约为1.18亿。
加密货币超额抵押和锚定稳定模块是MakerDAO中DAI的主要铸造方式,这两种方式也经过了时间的检验,MakerDAO对每一种方式铸造DAI的数量进行了限制,风险较低。DAI在数百个DeFi项目中应用,形成了自己的护城河。
Manx Telecom与去中心化协议Minima完成概念验证:去中心化协议Minima已经完成了与马恩岛移动运营商Manx Telecom的概念验证。期间,Manx Telecom在Minima的区块链上从一部手机向另一部手机发送代币,在不接触其现有任何计费系统的情况下授予网络访问权。据悉,Minima的解决方案通过去中心化区块链管理实现移动服务访问,包括销售和接受代币作为用户有资格访问所需服务的证明,从而取代集中化和复杂的遗留审批系统。(The Paypers)[2020/3/20]
AbracadabraMoney中的MIM和DAI类似,采用超额抵押的方式铸造,支持Yearn等协议中的生息资产为抵押品。MIM的发行量超过18亿,杠杆倍数更高,风险高于MakerDAO。
Frax
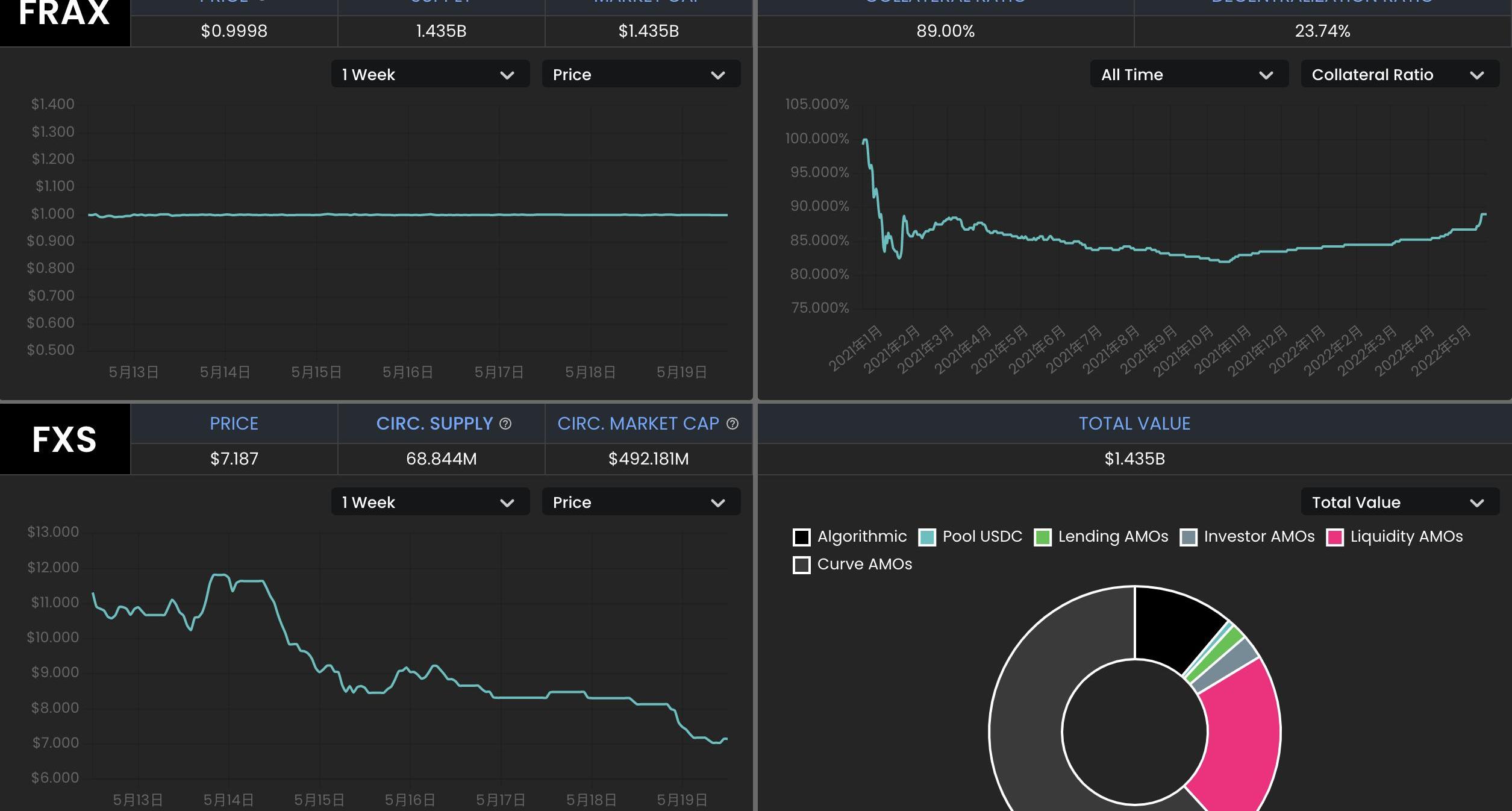
Frax是一种部分算法稳定币,铸造FRAX需要一部分的USDC和一部分FXS,协议允许用户用1美元的USDC+FXS铸造1FRAX,也允许销毁1FRAX赎回1美元的USDC+FXS。USDC的占比称为抵押率,FXS对应算法部分。若FRAX的需求高,算法部分的占比升高;若FRAX需求不足,算法部分的占比下降。从5月1日到现在,FRAX的流通量从27亿下降到14.9亿,降幅44.8%。
动态 | 去中心化经济研究所在伦敦成立:据cointelegraph报道,去中心化经济研究所(IDE)今日在伦敦成立,该智库由金融科技公司Sweetbridge提供支持,致力于研究基于区块链的经济系统及其对现有机构的影响,并调查去中心化自治系统的潜力,并找到真实的用例。[2019/2/14]

理论上,Frax也存在挤兑时发生螺旋死亡的可能性,且有多个Frax分叉项目已经失败,但Frax却经过了一年多时间的稳定运行,相对其分叉项目和UST,FRAX的风险相对较小。
1、Frax的抵押率当前为89%,协议中的稳定币储备较多,销毁和铸造FRAX对FXS的价格影响相对Terra中的UST和LUNA较小。
2、FRAX+3Crv池拥有超过13亿美元的TVL,其中FRAX7.4亿,3Crv5.7亿;UniswapV3也中有1.76亿美元的FRAX流动性。FRAX的流动性很好,绝大多数的FRAX都在各种DEX中提供流动性。Frax通过积累了大量的Convex治理代币CVX,而Convex又通过veCRV控制着Curve的奖励发放,因此Frax能够通过Curve为自己的用户发放奖励,并没有类似像Terra生态的Anchor这样的协议积累大量未被利用的稳定币。
3、Frax对铸造和销毁进行了限制,FRAX的流通量更稳定。只有当FRAX的价格高于1.0033美元时才能铸造新的FRAX,当FRAX的价格低于0.9933美元时才能通过协议赎回。
4、Frax具备盈利能力,通过“算法市场运营控制器”,将储备金用于Curve等协议的挖矿,目前协议通过AMOs获得了3785万美元的利润。协议定期计算实际抵押率,若因为AMOs赚取收益等方式导致实际抵押率高于理论值,协议将会利用多余的资金铸造FRAX,并购买FXS销毁,既有利于扩大FRAX的规模,减少FXS的供应,也减少了套利者的参与。
从推出开始,Frax不断进行着改进,如一开始从其分叉项目中吸取经验,现在整体风险较低。除了美元稳定币FRAX之外,Frax还推出了跟踪CPI的FPI。
USDN
Waves公链的生态和Neutrino协议的算法稳定币USDN的机制在一定程度上借鉴了Terra,用户可以在Neutrino中实现1美元的WAVES代币和1USDN间的互换。USDN的初始发行量为1亿枚,从合约中解锁的部分在市场上流通,解锁部分才被记入总供应量。用户兑换USDN的WAVES代币计入储备金,Neutrino并不能增发或者销毁,随着WAVES的价格波动,WAVES储备对应的抵押率可以是0到正无穷大。若抵押率低于1,需要依靠拍卖治理代币NSBT来调整。
USDN已经持续维持小幅度的脱锚,当前价格为0.976美元。Neutrino官网显示,USDN发行量为8.7亿,而对应的WAVES储备金价值为3.06亿美元,抵押率只有35.16%。

CoinGecko数据显示,WAVES发行量1亿枚,按6.44美元对应的WAVES市值为6.44亿美元;NSBT价格为21.83美元,市值5932万美元。USDN的市值已经超过WAVES和NSBT市值之和。
USDN的质押收益由Waves区块链的LPoS共识算法提供,由储备中的WAVES代币质押产生,分发给USDN的质押者。
ViresFinance是Waves生态的一个借贷协议,允许WAVES、USDN、USDT、USDC、BTC、ETH等代币间的借贷。数据显示,ViresFinance中的USDN存款约有6.89亿,借款只有2500万,超过76%的USDN在ViresFinance中闲置,这部分USDN也可以获得Neutrino的质押奖励。

Vires提供了一种以稳定币USDT和USDC为抵押品,借入USDN和WAVES做空的场景。但是目前几乎所有的USDT和USDC都被借光,这部分存款用户可能无法赎回自己的抵押品,存在较大的风险。
USDN和整个Waves生态面临着较大风险,USDN已经储备不足,且发生挤兑时还可能造成WAVES的螺旋下跌。大量存款闲置在ViresFinance中,这一点和Anchor类似,且USDN的质押奖励已经大幅下降。若想通过存入稳定币USDT和USDC,借入USDN和WAVES做空,也可能面临无法赎回USDT和USDC的风险。
FEI
FeiProtocol允许用户以1美元的资产铸造算法稳定币FEI,也允许用户将FEI赎回为1美元的资产,它推广了PCV的概念,可以将协议持有的各种资产用于创造收益。
一开始的FEI以ETH铸造,现在已经改为DAI,PCV中的绝大多数资产依然为ETH。根据FeiProtocol官网数据,协议铸造的FEI约为3亿,用户铸造的FEI约为2.3亿。PCV持有的资产价值3.98亿美元,其中ETH占比73.3%,DAI占比8.7%,LUSD占比7.6%。

理论上,若ETH价格继续大幅下跌,FeiProtocol也存在资不抵债的可能性。根据PCV资产和FEI的发行情况计算,ETH价格需要跌到900美元以内才会出现资不抵债的情况。
0
作者:PA一线
标签:NFTVESAVE稳定币ENERGY Vault (NFTX)加密货币行情INVESTINGBunny King Metaverse稳定币是由哪个国家提出的
自去年以来,金融市场始终都有熊市的担忧,加密领域也不例外。尤其是最近LUNA的崩盘,更是加剧了市场的担忧.
回头看NFT从诞生至今,已经走过10年,从最初的艺术创作、思想实验到近两年NFT与市场开始深度融合,也逐渐显示经济的周期性.
因非法获利4.5万元而被判入狱1年半,除被没收违法所得外还被罚款1万元,其背后的团伙则拿着“洗白”的USDT逍遥法外,这就是李原26岁的人生,而被他直接或间接拉进来的其余3人亦是相同结局.
多元化到其他加密资产,无论是稳定的还是非稳定的,正迅速成为DAO资金管理议程的核心,但如何做到这一点仍有待讨论.
金色财经报道,5月27日,根据Terra官网信息,Terra治理系统已投票批准了一项提议,即销毁项目社区池中持有的所有UST代币,并将UST部署在以太坊上用于流动性激励.
由于Web3的许多核心精神是以去中心化的所有权和隐私为前提的,匿名和假名身份是相当普遍的。继比特币创始人中本聪的匿名身份之后,加密货币社区的许多人现在以自己的替代身份运作.